April, 2024

Take a closer look at the latest updates to our software, designed to optimize your production processes and enhance the reliability of your system. From direct access to the Durst Service Portal to the visual representation of substrates in the productivity diagram, these improvements provide you with comprehensive control and transparency over your operations. Learn more about the latest features and enhancements that strengthen the core of your production management.

New Features:

Opening Durst Service Portal Ticket directly from Dashboard
If you require assistance, you can now create a service ticket from the Durst Analytics Dashboard to streamline the process. Additionally, we pre-fill machine data, saving you valuable time that would normally be spent on manual inputs. This feature is particularly helpful for machines where other network traffic is heavily restricted and navigation to the Durst Service Portal is not possible.

Durst digital printing

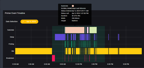
Visualize Substrate Usage in Productivity Chart
The updated productivity diagram presents an additional timeline, clearly displaying the substrates used. This allows users to easily answer questions like "When did matte paper run again?" by using different colors for each substrate, which helps them track material changes and ensure that excessive time is not wasted on substrate switches.

Durst digital printing

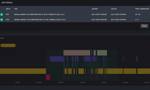
Detailed Overview of Printed Jobs
You can now easily answer questions like "Was the job printed during lunchtime?"
The new breakdown of printed orders in the productivity diagram makes it easy to track production. With a graphical overview, you can quickly determine when a job was printed.

Durst digital printing

Integration of "Prints/Sheets Completed" into KPIs and Monthly Reports
Are you considering the integration of sheets into your KPIs and monthly reports?
This metric is now integrated into both KPIs and monthly reports, elevated to the same level as metrics such as square meters and linear meters.

Durst digital printing

Improvements: 

Streamline job management with Quick Color Overview
The job list now provides a convenient way to identify the colors used for each order. Hovering over the ink information also provides a detailed breakdown of ink quantity.

Durst digital printing